Intelligent high temperature aerobic sludge treatment equipment is mainly for livestock and poultry manure, kitchen waste, domestic sludge and other waste for high temperature aerobic fermentation, the use of microbial activity to biological decomposition of organic matter in the waste, so that it can achieve harmless, stable, reduction, resource utilization of integrated sludge treatment equipment.


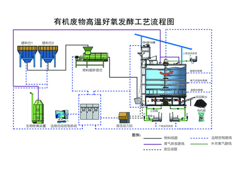
The working principle of intelligent high temperature aerobic sludge treatment equipment is to mix the waste (livestock and poultry manure, kitchen waste, domestic sludge, etc.), biomass (straw and sawdust, etc.) and reflux materials evenly according to a certain proportion, so that the moisture content reaches the design requirements 60-65% after entering the three-dimensional aerobic system, by adjusting the moisture, oxygen content and temperature changes of raw materials. The material is fully decomposed by aerobic fermentation, and the heat released in the decomposition process can increase the temperature of the sludge itself, and the temperature can reach up to 80℃. The water in the sludge is evaporated with the rise in temperature, and some organic matter is decomposed, thus reducing the volume of the sludge pile and reaching the reduction treatment of the sludge. Intelligent high temperature aerobic sludge treatment equipment through ventilation, oxygenation, stirring and other functions to control the temperature between 55~60℃, to achieve the optimal temperature of sludge fermentation treatment, at this temperature, can make a large number of pathogens and parasites in the sludge heap die, while using deodorization system to discharge gas for biological odor, to achieve the purpose of harmless sludge treatment. The product obtained after high temperature aerobic fermentation of sludge can be used for soil improvement, landscaping, landfill covering soil and so on.

Product features:
1, high temperature aerobic fermentation, the use of high temperature biological bacteria technology, low energy consumption, low operating costs;
2, small footprint, one person controls multiple equipment, high degree of automation;
3, through the biological deodorization equipment, to achieve gas emission standards, no secondary pollution;
4, the main body of the equipment is made of stainless steel special material, corrosion resistance, long life;
5, the main insulation design, auxiliary heating to ensure the normal operation of equipment under low temperature environment;
6, after the treatment of domestic sludge, kitchen waste, livestock and poultry manure for processing organic fertilizer, to achieve resource utilization.

Copyright © Shandong Fuhuman New Energy Environmental Stock Co.,Ltd. All Rights Reserved.
Recruitment | Contact Us